Synology DSMでKaspersky Virus Removal Tool (KVRT) for Linuxを動かす究極ガイド
大切なSynology NASをウイルスやマルウェアの脅威から守りたいとお考えですか? Kaspersky Virus Removal Tool (KVRT) for Linuxは強力なツールですが、通常はGUI環境での使用が前提です。しかし、このガイドでは、Synology DSM(CUI環境)上でKVRTを自動実行し、定期的なウイルススキャンを行うための詳細な手順を解説します。初心者の方でも安心して設定できるよう、分かりやすくまとめています。
1. Kaspersky Virus Removal Tool (KVRT) の入手と準備
KVRT for Linuxは、Kasperskyの公式サイトからダウンロードします。以下のリンクから直接kvrt.runを入手できます。
注意:リンクから直接ダウンロードする場合は、NAS上でwgetを使用して取得することも可能です(後述)。
KVRTファイルの配置と実行権限の付与
ダウンロードしたkvrt.runファイルをSynology NASの任意の場所に配置し、実行権限を与えます。推奨は/opt/kvrt/ディレクトリです。
- SSH接続でNASにログイン:
PCのターミナルから以下のコマンドでログインします。
ssh あなたのDSMユーザー名@DSMのIPアドレス
- root権限に昇格:
続く作業はroot権限で行います。
sudo -i
- KVRT用ディレクトリの作成:
- KVRTファイルをNASに転送またはダウンロード:
以下のいずれかの方法で
kvrt.runをNASの/opt/kvrt/へ配置します。方法1: SCPで転送
# PCのターミナルから実行 (SSH接続を一度抜けてもOK) scp /path/to/local/kvrt.run あなたのDSMユーザー名@DSMのIPアドレス:/opt/kvrt/
方法2: NAS上でwgetを使用して直接ダウンロード
# NASのターミナルで実行 wget -O /opt/kvrt/kvrt.run https://devbuilds.s.kaspersky-labs.com/kvrt_linux/latest/kvrt.run
※転送またはダウンロード後、再度SSHでログインし、root権限に昇格してください。
- 実行権限の付与:
- KVRTデータ保存用ディレクトリの作成:
KVRTがログやレポートを書き込むためのディレクトリを
/var/log/配下に作成します。mkdir -p /var/log/kvrt_data chmod 700 /var/log/kvrt_data
mkdir -p /opt/kvrt
chmod +x /opt/kvrt/kvrt.run
2. KVRTのCUI実行コマンド
Synology DSMのタスクスケジューラに設定する、KVRTをGUIなしで実行するためのコマンドです。rootユーザーで実行することを前提としています。
A. 検出のみ(削除・隔離なし):最も安全な方法
共有フォルダ(/volume1)をスキャンし、脅威を検出した場合でも自動的な駆除や隔離は行いません。スキャン結果はログファイルに記録されるだけです。誤検知によるデータ損失を防ぐため、この方法を強く推奨します。
# KVRTの一時ディレクトリをクリーンアップ rm -rf /opt/kvrt/kvrt_temp # KVRTを実行し、共有フォルダをスキャン(検出のみ、アクションなし) # コンソール出力は /var/log/kvrt.log にリダイレクト /opt/kvrt/kvrt.run --target /opt/kvrt/kvrt_temp -- -accepteula -silent -custom /volume1 -d /var/log/kvrt_data > /var/log/kvrt.log 2>&1
B. 検出後、隔離(Quarantine):注意が必要な方法
共有フォルダ(/volume1)をスキャンし、脅威を検出した場合、それを自動的に「隔離」(Quarantine)します。隔離されたファイルは実行不能な状態になり、/var/log/kvrt_data/Quarantine/ディレクトリに暗号化されて移動されます。削除は行いませんが、重要なファイルが隔離されるとアクセスできなくなる可能性があるため、慎重に使用してください。
# KVRTの一時ディレクトリをクリーンアップ rm -rf /opt/kvrt/kvrt_temp # KVRTを実行し、共有フォルダをスキャン、検出された脅威を隔離 # コンソール出力は /var/log/kvrt.log にリダイレクト /opt/kvrt/kvrt.run --target /opt/kvrt/kvrt_temp -- -accepteula -silent -processlevel 3 -custom /volume1 -d /var/log/kvrt_data > /var/log/kvrt.log 2>&1
重要:-custom /volume1 は共有フォルダ(/volume1)をスキャンします。複数のボリュームをスキャンしたい場合は、-custom /volume1 -custom /volume2 のように追加してください。
3. DSM タスクスケジューラの設定
Synology DSMのWebインターフェースから、スキャンを自動実行するためのタスクを設定します。
- DSMに管理者アカウントでログインし、「コントロールパネル」→「タスクスケジューラ」を開きます。
- 「作成」ボタンをクリックし、「スケジュールされたタスク」→「ユーザー定義スクリプト」を選択します。
- 「全般」タブ:
- タスク名: 例:
Kaspersky_Daily_Scan - ユーザー: ドロップダウンから
rootを選択します。 - イベント: 「スケジュール」を選択します。
- ステータス: 「有効」にチェックが入っていることを確認します。
- タスク名: 例:
- 「スケジュール」タブ:
- 日付: 「毎日」を選択し、実行したい時間(例: 午前3時00分など、NASの利用が少ない時間帯)を設定します。
- 「タスク設定」タブ:
- ユーザー定義スクリプト: 「2. KVRTのCUI実行コマンド」で選択したコマンド(AまたはB)をすべて貼り付けます。
- 出力結果を電子メールで送信: (任意) チェックを入れると、スキャン完了時に
/var/log/kvrt.logの内容がメールで送信されます。
- 「OK」をクリックして保存します。警告が表示されたら「はい」で続行します。
4. 動作確認とログの確認
設定後、タスクスケジューラに戻り、作成したタスクを選択して「実行」ボタンをクリックし、手動でテスト実行することをお勧めします。
- 実行ログの確認:
SSHでNASに接続し、以下のコマンドでスキャン実行時の要約ログを確認できます。
cat /var/log/kvrt.log
ログには、スキャンされたファイル数、検出数、エラーなどが表示されます。
Detected: 0と表示されれば、脅威は検出されませんでした。 - 詳細レポートの確認:
暗号化された詳細レポートは、
/var/log/kvrt_data/Reports/ディレクトリに保存されます。これらはCUIでは直接読めないため、PCからSSHのX転送 (ssh -X) を利用し、KVRTのGUIを起動してレポートを読み込むことで内容を確認できます。# PCのターミナルからSSH接続 ssh -X あなたのDSMユーザー名@DSMのIPアドレス # SSH接続後、NASのターミナルで実行 (GUIがPCに表示されます) sudo /opt/kvrt/kvrt.run
5. 運用上の注意点
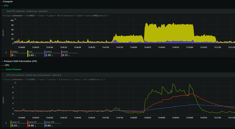
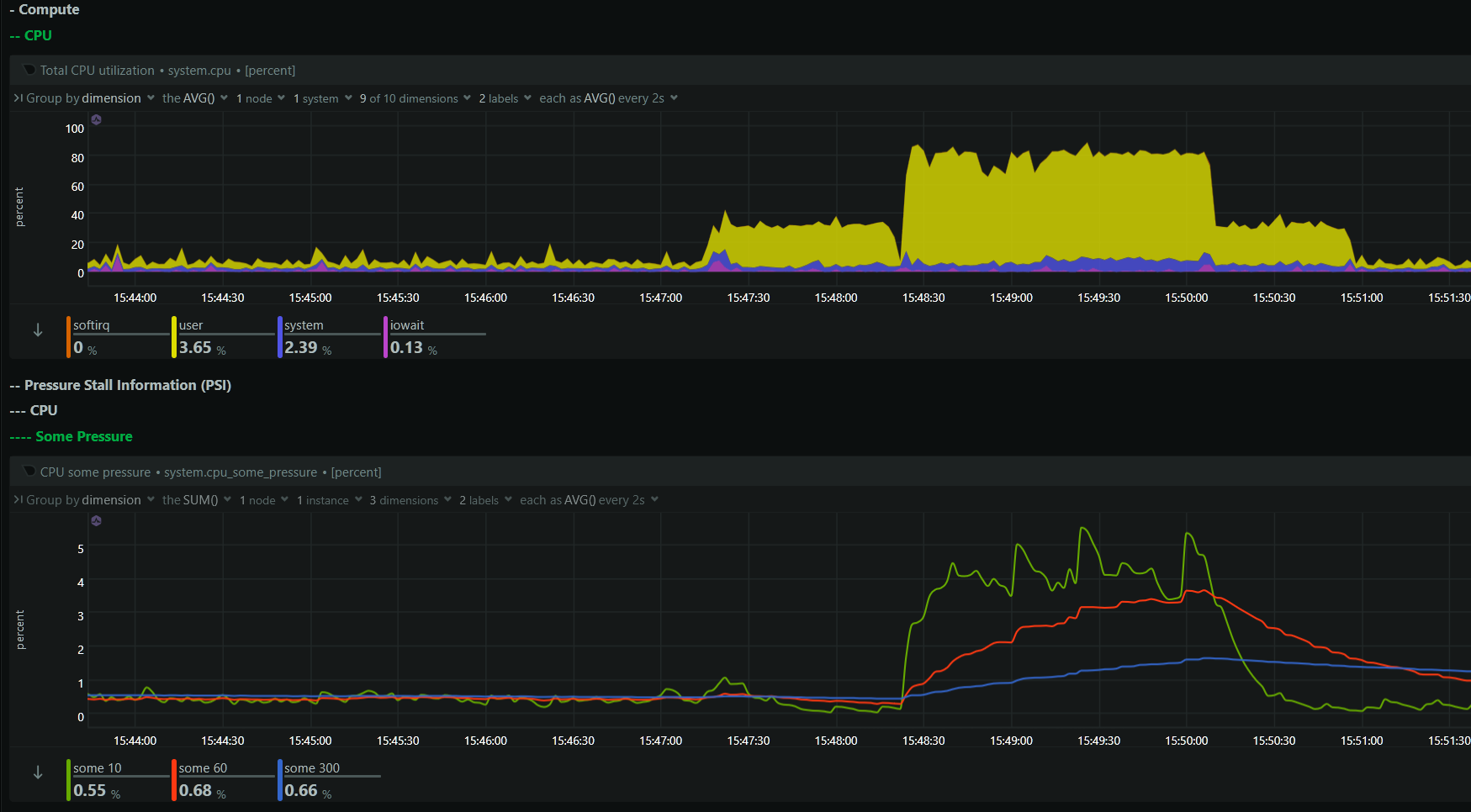
- システム負荷: スキャン中はCPU使用率が一時的に上昇します。NASの利用が少ない時間帯にスケジュールを設定しましょう。
- 定義ファイルの自動更新: KVRTは起動時にインターネット接続があれば、自動的に最新の定義ファイルをダウンロードします。DSMがインターネットにアクセスできることを確認してください。
- ディスク容量: 一時ディレクトリやレポート、隔離ファイルのために十分なディスク容量が必要です。
これで、Synology DSM上でKaspersky Virus Removal Toolを活用し、NASのセキュリティを強化できます。安心・安全なNAS運用を!


コメント